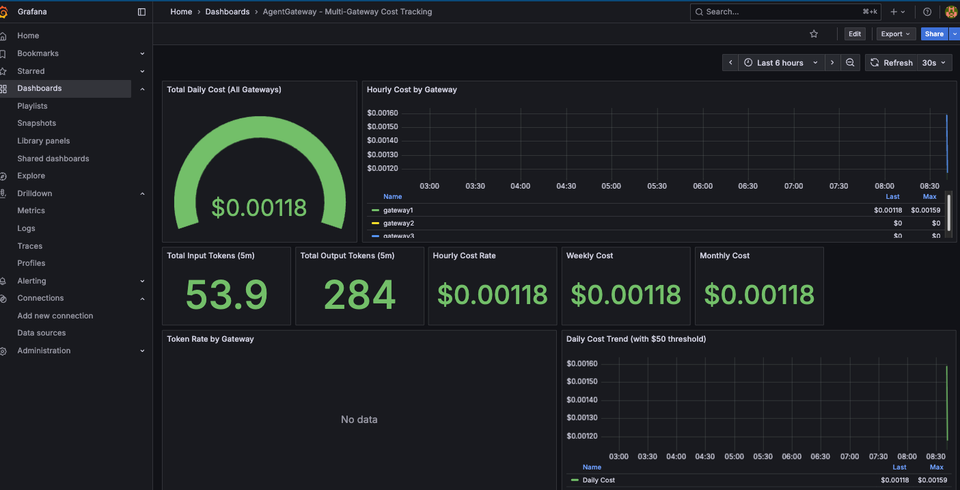
Managing various LLM provider accounts, subscriptions, and cost can get cumbersome for many organizations in a world where multiple LLMs are used. To avoid this, you can use what can be called a
AI traffic that goes through enterprise systems should include everything from servers, cloud environments, and even laptops, desktops, and mobile devices. This level of observability and security isn't "new"
If you're using an Agent that you built, a pre-built Agent (Claude Code, Ollama locally, etc.), or a provider-based Agentic UI (Gemini, ChatGPT, etc.), the question is - how do you
The running joke is "The S in MCP stands for security", and for good question. Out of the box, there's realistically no way to secure traffic from a user
As teams and the enterprise are figuring out various ways to secure traffic from Agents to LLMs, other Agents, or MCP Servers, what about the lowest barrier to entry? Someone's local